cd_e2e_monitoring_config/README - Runtime.md

3.8 KiB

BMW Monaco

Dynatrace - Get Started!

As the Runtime cluster is instrumented with dynatrace automatically no further actions are needed.

Initial Setup

To monitor your application with Dynatrace, please follow these steps:

  1. Make sure you have access to Dynatrace. If not, follow this link

  2. Clone this repository in your local machine:

    git clone https://atc.bmwgroup.net/bitbucket/scm/opapm/cd_e2e_monitoring_config.git

  3. Create a branch using your Component/Application name with the following format:

    git checkout -b CD_<app_name>

    What value should i use for <app_name>?

    • i.e. for vehicle-composite-service you need to get this value.
  4. Execute the script passing as parameters, again, the <app_name>:

    ./onboard.sh CD_<app_name> <app_name>

  5. (optional) Configure Notification System

    • Dynatrace AI automatically detects anomalies in your applications and generate problems, visible within the UI. Dynatrace offers several out-of-the-box integrations with problem notification systems such as Email, MS Teams and ITSM.
    • Notification systems are not configured by default. If you want to enable them for your application, please follow this link.
  6. (optional) Add databases to Management Zone

    • The script described in step 5 will create the configuration for all entities related to your application (Host, Processes, Services) but not the databases.
    • To add your databases into Dynatrace you need to add an extra rule to the Component.json file. You can use this example to understand exactly what you have to do.
  7. Commit and pull request to merge the branch to the master:

    git add <changes>	
    git commit -m "<app_name> configuration changes"
    git push -u origin <branch>
    

Results

Important

  • Configuration changes (like in dashboards, alerting profiles) must be done via a pull request. Changing a dashboard just in the environment, will cause that it will be overwritten by Monaco.
  • Once the pull request is approved and BMW Monaco executes, all the configuration created in the previous steps will be visible in Dynatrace:

Primary Configuration

  • Management Zone
    • Used to filter entities.
    • Can be used to navigate the environment, filtering within dashboards and alerting profiles.
    • You can use the generated MZ clicking on the filter at the top-right corner within the Dynatrace UI.
    • Learn how to configure/improve your Management Zone here (Do i need to configure it?)

Management Zone

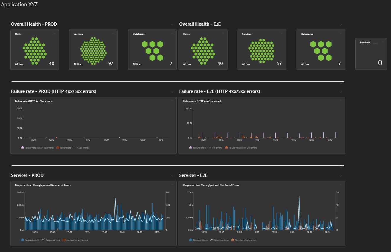
  • Dashboards
    • Based on a template,
    • Initial dashboard with a general overview of the health of the application.
    • For Prod environements, PROD and E2E dashboards will be generated.
    • For PreProd environments, INT dashboard will be generated.
    • Learn how to configure/improve your Dashboards here (Do i need to configure it?)

Dashboard

Recommended

  • Participate in one of the Dynatrace trainings to understand:
    • How to use Dynatrace in the most efficient way.
    • What kind of changes in the configuration are possible and how will improve monitoring.
    • Hands on in how to work with Monaco (Dynatrace Configuration as Code)